Keolabs ISO 10373-6非接测试系统,根据ISO 14443技术规范和ISO 10373-6测试规范开发的测试认证系统,应用于用户在开发过程中对其产品进行“内部”评估,然后再进行标准认证,一致性验证标准确保卡/票/智能对象和阅读器之间的ISO/IEC 14443和ISO/IEC 10373-6规范符合性和互操作性。
ISO 10373-6 PICC Analog 测试套件
ISO 10373-6 PICC Digital 测试套件
ISO 10373-6 PCD Analog 测试套件
ISO 10373-6 PCD Digital 测试套件
对于10373-6规范的卡和读卡器,Keolabs提供现成的解决方案,以验证是否符合相关运输标准。
Keolabs ISO 10373-6模拟和数字测试解决方案可供用户在开发过程中对其产品进行“内部”评估,然后再进行标准认证,一致性验证标准确保卡/票/智能对象和阅读器之间的ISO/IEC 14443互操作性。

• ISO/IEC 10373-6 Test Methods
一套 SCRIPTIS™ 测试软件平台
一套 ISO 10373-6 PICC Analog 测试案例库
一套 ISO 10373-6 PICC Digital 测试案例库
一台带PCD Analog和Digital 仿真(PCD VHBR选配)的ProxiLAB QUEST

SC-PCD Assembly-4R7:基于最新的ISO 10373-6 规范,用于执行 ISO 14443 Layer 2高速(Rext 4.7 Ohm)测试的 PCD Assembly, class 1-3 。

SC-PCD Assembly-1R:基于最新的ISO 10373-6 规范,用于执行 ISO 14443 Layer 1低速(Rext 1 Ohm)测试 (AMF)的 PCD Assembly,class 1-3 。

SC-PCD Assembly-2R7:根据ISO 10373-6,用于非接触式智能卡高速(RExt: 4.7 Ohm)测试的PCD assembly,class 4-6 。
SC-ISO PCD Assembly 1 v2(ISO 10373-6 Test PCD Assembly1):
一体式阅读器天线,用于测试“class 1”、“class 2”和“class 3”的PICC。嵌入3个不同的匹配网络(Rext:4.7Ohms、0.94Ohms和旁路模式),由测试套件自动选择或手动选择。符合ISO/IEC 0373-6:2020标准。
SC-ISO PCD Assembly 2 v2(ISO 10373-6 Test PCD Assembly2):
一体式阅读器天线,用于测试“class 4”、“class 5”和“class 6”的PICC。嵌入3个不同的匹配网络(Rext:2.7Ohms、0.54Ohms和旁路模式),由测试套件自动选择或手动选择。符合ISO/IEC 0373-6:2020标准。
SC-RefPICC-KIT-CLASS1-3:根据ISO 10373-6标准,用于测试非接触式读卡器的PICC参考探头套件。


一台有Xdev 选项的LeCroy 数字示波器

一台50W, 10-250 MHz 的功率放大器

此ISO 10373-6 PICC Analog测试套件符合以下标准:ISO/IEC 10373-6:2020 standard for Type A and Type B.
我们对本测试规范的覆盖范围包括以下测试用例(根据ISO/IEC 10373-6: 2020进行编号)
ISO/IEC 14443-1 参数测试:
• §6.2.1 交变磁场测试
ISO/IEC 14443-2 参数测试:
• §7.2.1 - PICC 传输
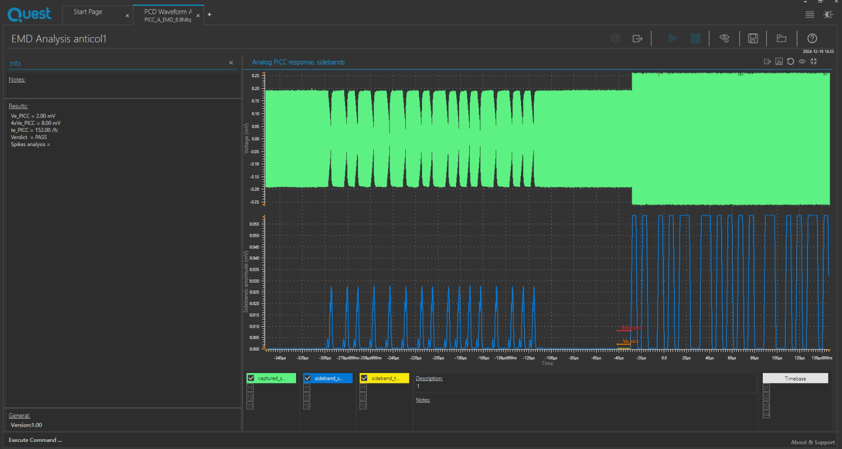
• §7.2.2 - PICC EMD电平和低EMD时间测试
• §7.2.3 - PICC 接收
• §7.2.4 - PICC 谐振频率
• §7.2.5 - PICC 最大负载效应
• §7.2.6 - PICC 工作场强
此ISO 10373-6 PICC Digital测试套件符合以下标准:ISO/IEC 10373-6:2020 standard for Type A and Type B.
我们对本测试规范的覆盖范围包括以下测试用例(根据ISO/IEC 10373-6:2020进行编号)
Type A 初始化测试:
• §G.3.3 – PICC A型状态转换的测试
• §G.3.4 – A型防撞处理
• §G.3.6 – PPS 请求的处理
• §G.3.8 – 帧延迟时间PICC对PCD和SFGT的处理
• §G.3.9 – PICC比特率能力
Type B 初始化测试:
• §G.4.3 – 场景G.22: PICC成帧和比特率能力
• §G.4.4 – PICC B型状态转换的测试
• §G.4.5 – 场景G.28: B型防碰撞处理
• §G.4.6 – ATTRIB的处理
• §G.4.8 – 场景G.31: TR2和SFGT的处理
A型或B型逻辑运算测试:
• §G.3.2/G.4.2 - 轮询
• §G.3.7/G.4.7 - 最大框架尺寸的处理
• §G.5.2 – PICC对ISO/IEC 14443-4场景的反应
• §G.5.3 – PICC错误检测的处理
• §G.5.4 – PICC对CID的反应
• §G.5.5 – PICC对NAD的反应
• §G.5.6 – PICC对S(PARAMETERS)块的反应
• §G.5.7 – PICC支持A类型和B类型
带纠错测试方法的框架:
• §L.1 - 帧格式选择
• §L.2 - 纠错机制
• §L – 激活纠错帧时PICC的逻辑操作
支持Python编辑修改脚本

Scriptis保存测试日志:TXT格式

Scriptis保存测试日志:xgpa格式

Scriptis保存测试日志:xdada格式

Scriptis支持导出报表:PDF格式

Scriptis支持导出报表:html格式

我司提供的Keolabs测试系统支持验证以下标准:
• EMV® Type Approval - Contactless Terminal Level 1
• EMV® Type Approval - Contactless Card Level 1
• NFC Forum Test Cases for Analog and Digital Protocol
• ISO/IEC 10373-6 Test Methods
• ISO/IEC 18745-2 Test Methods for the contactless interface
• CEN/TS 16794-2:2017 Public transport - Communication between contactless readers and fare media - Part 2: Test plan for ISO/IEC 14443
KEOLABS提供完整的测试解决方案,支持根据特定应用类型的行业标准对智能卡和读卡器进行内部验证,包括:
• 支付:验证您付款申请的合格解决方案 - 由EMVCo实验室使用
EMVCo Level 1 PCD Analog测试套件
EMVCo Level 1 PCD Digital测试套件
EMVCo Level 1 Reduced Range Terminal Analog测试套件
EMVCo Level 1 PICC Analog测试套件
EMVCo Level 1 PICC Digital测试套件
EMVCo Level 1 Mobile Analog测试套件
• 电子护照和eID产品:验证您的身份申请的解决方案 - 由National Printing Companies使用
ISO 10373-6/ISO 18745-2 PICC Analog测试套件
ISO 10373-6/ISO 18745-2 PICC Digital测试套件
ePassport-eMRTD Application测试套件
eID-应用程序EAC V2和IAS ECC测试套件
eDL-应用ISO 18013-4测试套件
• 访问控制、交通和智能对象:验证您的交通或访问控制应用程序的解决方案 - 由交通运营商使用
ISO 10373-6 PICC Analog测试套件
ISO 10373-6 PICC Digital测试套件
ISO 10373-6 PCD Analog测试套件
ISO 10373-6 PCD Digital测试套件
• 移动、汽车制造商:验证NFC应用的合格解决方案 - 供移动或汽车制造商使用
NFC Forum Poller&Listener Analog测试套件
NFC Forum Poller&Listener Digital测试套件
NFC Forum Initiator&Target Applicative LLCP/SNEP测试套件
当前产品:ISO 10373-6非接卡测试系统